本文主要是介绍这种模具结构看着挺复杂,看完后才知其实不难,希望对大家解决编程问题提供一定的参考价值,需要的开发者们随着小编来一起学习吧!
这种模具结构看着挺复杂,看完后才知其实不难
今天小编带大家来看看复合模
复合模是什么?压力机一次行程中,在模具平面的同一位置上完成两道以上冲压工序的模具叫复合模。比如垫圈生产,坯料送进至模具的同一坐标位置,于压机的一次行程中,完成冲孔和落料,其模具就是一种复合模。一般所谓落料拉深模也是一种复合模,且是落料完后再拉深的。

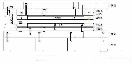
下图是复合模的结构图,一起来看看
这是普通复合模的结构,料厚≥0.5时,内脱出上模1.0,脱料板出下模1.0,料厚<0.5时,内脱出上模2倍料厚,脱料板出下模2倍料厚


下图是复合模双层脱料结构,针对于模具部分冲头太多或是太过狭小导致弹簧不能顶在内脱板的情况。如果模具使用双层脱料大于三处,那么就不适合这个结构,要另外使用五层板形式脱料


下图结构就是五层板脱料结构,针对于产品冲头过多或者产品狭小无法将弹簧直接顶在内脱板的情况。如果模具比较小,可以把上垫块改成模板形式中间掏空来做


这篇关于这种模具结构看着挺复杂,看完后才知其实不难的文章就介绍到这儿,希望我们推荐的文章对编程师们有所帮助!