本文主要是介绍阿里云RDS监控可以不那么“难看”【实操系列】,希望对大家解决编程问题提供一定的参考价值,需要的开发者们随着小编来一起学习吧!
文章目录
- 1. 工具收集阶段
- 1.1 Prometheus+Grafana环境部署
- 1.2 阿里云RDS(mysqld)相关监控
- 1.3 资源监控
- 1.3.1 重新打包Dockerfile
- 1.3.2 修改bug配置
- 1.3.3 启动docker
- 1.3.4 Grafana配置图
- 2. 工具组合
- 2.1 架构图
- 2.2 supervisor+mysqld_exporter
- 2.3 prometheus服务发现
- 2.4 最后一哆嗦
- 3. 简单效果展示
- 4. 遗憾
云厂商可以帮助我们解决8-90%的“脏乱臭”的活,方便的不要不要的,当然也是有得有失吧。但个人觉得 RDS监控用起来确实有点不是太方便,自然要想办法改善使用。
Prometheus+Grafana,这套万金流自然首当其冲(有的人喜欢zabbix,都可以,仁者见仁)
1. 工具收集阶段
1.1 Prometheus+Grafana环境部署
此处不做过多赘述,网上文章很多。推荐电子书链接:prometheus-book
1.2 阿里云RDS(mysqld)相关监控
MySQL数据采集工具:mysqld_exporter,此工具也是prometheus官方工具下载地址。
部署也相当简单,创建好采集MySQL数据需要的用户,以及选择需要采集的指标,直接启动即可,如:
export DATA_SOURCE_NAME='user:password@(hostname:3306)/'
./mysqld_exporter <flags>
1.3 资源监控
除了RDS(MySQL)本身的一些监控,还需要关注资源的一些信息。如果是自建IDC,肯定是使用node_exporter。
谁让我们使用的是云产品呢,哎~
幸运的是PingCAP的工程师Aylei写了一套aliyun-exporter,原理是调用阿里云API收集监控数据(可以监控ECS、SLB、Redis、Mongodb、RDS等),以prometheus格式存储,同时非常nice的做了非常漂亮的Grafana图。
但是,由于“年久失修”,在使用的时候遇到不少问题,再加上个人代码能力青铜三段,重写有点难,那就硬修吧。以下是在使用时遇到的问题。
1.3.1 重新打包Dockerfile
原因是,pip3 install aliyun-exporter拉的镜像没有SLB的模块(其实这个根RDS监控没什么关系,另一位同事在搞SLB的监控,顺道都修了),人肉了很久,发现github中最新的代码有这个功能。尴尬~想用也只能自己动手了,替换最新的代码文件info_provider.py,重新打包。脚本如下:
$ cat docker.file
FROM aylei/aliyun-exporter:0.3.0
RUN pip3 install -U aliyun-exporter==0.3.1 PyYAML==5.1.2
RUN pip3 install aliyun-python-sdk-slb aliyun-python-sdk-dds
COPY info_provider.py /usr/local/lib/python3.7/site-packages/aliyun_exporter/info_provider.py # 注意:作者没有把最新的代码打包进docker中,没办法只能我们先去下载代码,然后替换$ docker build -f docker.file -t aliyun-exporter:0.3.1 .
1.3.2 修改bug配置
这个地方应该是一个bug。
首先说明,aliyun_exporter本身是可以获取所有监控信息,也就是说1.2中的mysqld_exporter完全可以不需要,但是,在实际使用中又发现,如果增加rds_performance的监控项,服务无法启动。所以无奈,对于RDS劲限于做资源监控。
幸运的是有mysqld_exporter作为补充。
1.3.3 启动docker
$ docker run -d -p 9526:9525 -e "ALIYUN_ACCESS_ID=XXXX" -e "ALIYUN_ACCESS_SECRET=XXXX" -e "ALIYUN_REGION=cn-XXXX" -v $(pwd)/aliyun-exporter-test.yml:/aliyun-exporter.yml aliyun-exporter:0.3.1 -p 9525 -c /aliyun-exporter.yml
1.3.4 Grafana配置图
这部分的大小改动也不少:数据源的配置啊、怎么划分部门啊、加标签啊、Alter怎么解决不能给模版加告警啊 等等等等,就不赘述了。具体问题具体分析吧。
2. 工具组合
2.1 架构图
+----+
|RDS1+---------+
+----+ | ECS>+----------------------+ +-------------+. | mysqld_exporter | | Prometheus |. +-------->+ + +----> + |. | aliyun_exporter | | Grafana |. >+----------------------+ +-------------+|
+----+ |
|RDSn+---------+
+----+
如上图,需要一台ECS部署mysqld_exporter和aliyun_exporter进行信息采集,再将采集的信息丢给Prometheus
2.2 supervisor+mysqld_exporter
mysqld_exporter裸跑有点慌。所以使用进程管理工具supervisor协助管理。
# 脚本模版
$ cat mysqld_exporter.xxxx.conf
[program:xxxx]
directory = /opt/mysqld_exporter
command = /bin/nohup /opt/mysqld_exporter/mysqld_exporter --web.listen-address=[IP]:[PORT] --collect.global_status --collect.global_variables --collect.slave_status --collect.binlog_size --collect.engine_innodb_status --collect.info_schema.innodb_metrics --collect.info_schema.innodb_tablespaces --collect.info_schema.processlist --collect.info_schema.tablestats --collect.perf_schema.eventsstatements --collect.perf_schema.eventswaits --collect.perf_schema.file_events
autostart = true
startsecs = 5
autorestart = true
startretries = 3
user = root
redirect_stderr = true
stdout_logfile_maxbytes = 20MB
stdout_logfile_backups = 20
stdout_logfile = /var/log/supervisor/xxxx.log
environment=DATA_SOURCE_NAME='user:password@(hostname:3306)/'
查看服务
$ supervisorctl status
mysql_xxx_01 RUNNING pid 13935, uptime 4:15:15
mysql_xxx_02 RUNNING pid 14053, uptime 4:15:15
mysql_xxx_03 RUNNING pid 13866, uptime 4:15:15
...
2.3 prometheus服务发现
# 主配置文件
$ cat prometheus.yml
...- job_name: 'mysqld_exporter'file_sd_configs:- files:- '/usr/local/prometheus/sd_cfg/mysqld_exporter.yml'refresh_interval: 15s
...# 服务发现配置文件
$ cat /usr/local/prometheus/sd_cfg/mysqld_exporter.yml
- labels:alias : testdepart : "TEST"targets:- [ECS_IP]:[PORT_TEST]- labels:alias : qadepart : "QA"targets:- [ECS_IP]:[PORT_QA]- labels:alias : pro1depart : "PRO"targets:- [ECS_IP]:[PORT_PRO1]- labels:alias : pro2depart : "PRO"targets:- [ECS_IP]:[PORT_PRO2]
...
服务发现好处不言而喻,自动加载新增RDS
2.4 最后一哆嗦
目前已经完成了阿里云RDS所有层面的监控,难道每次新增一套RDS都要人肉一遍这个流程?显然有点二了。
只描述思路,就不贴脚本了:
- 通过阿里云API,获取所有RDS信息;
- 根据获取的信息为每个RDS生成
mysqld_exporter启动脚本,并通过supervisor控制自启动; - 根据获取的信息更新
sd_cfg/mysqld_exporter.yml,实现服务自发现; - 最后,计划任务定期去扫阿里云API,判断是否有新的RDS创建/删除
至此,再也不用人肉去加监控了,脚本不死,一切自动。
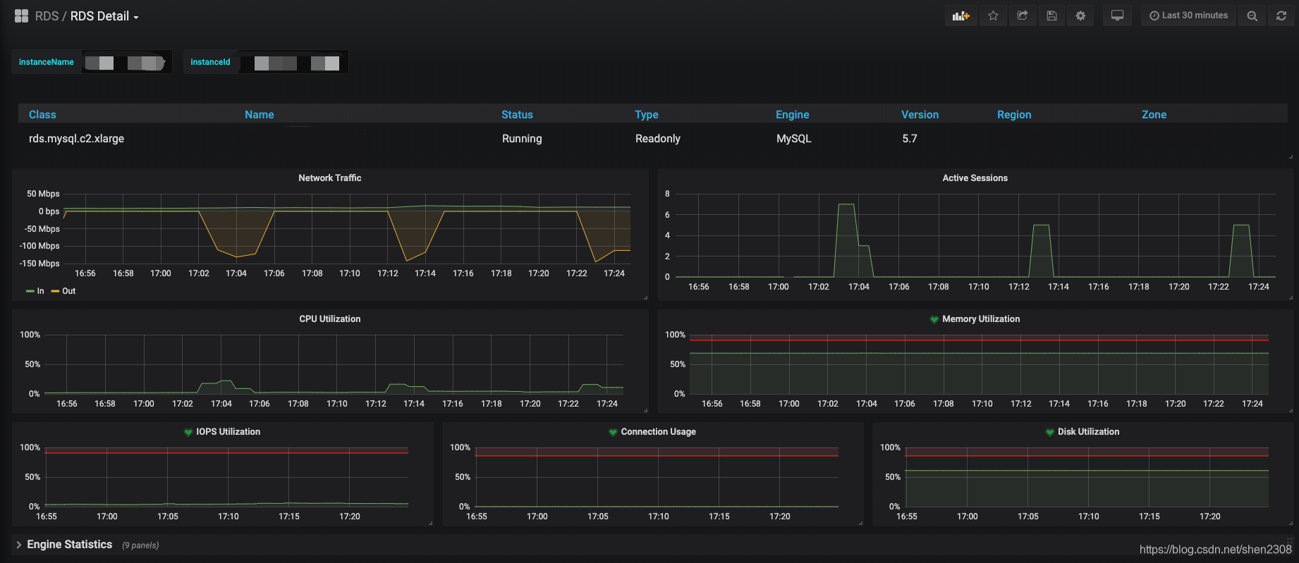
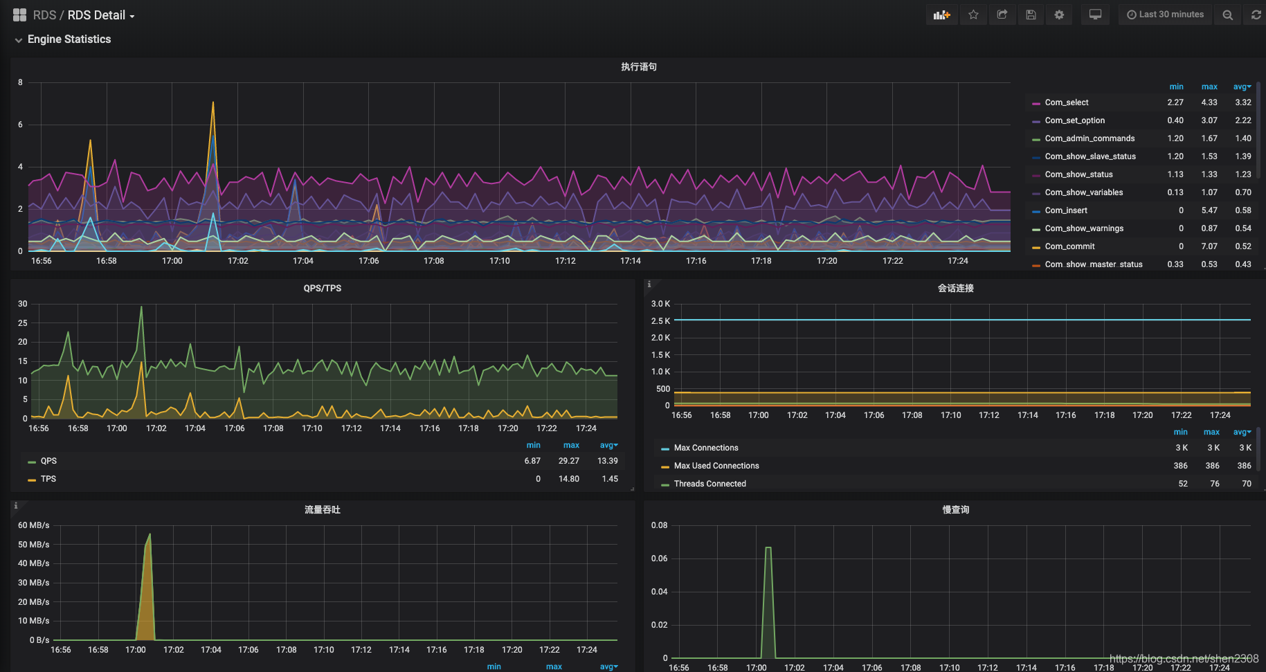
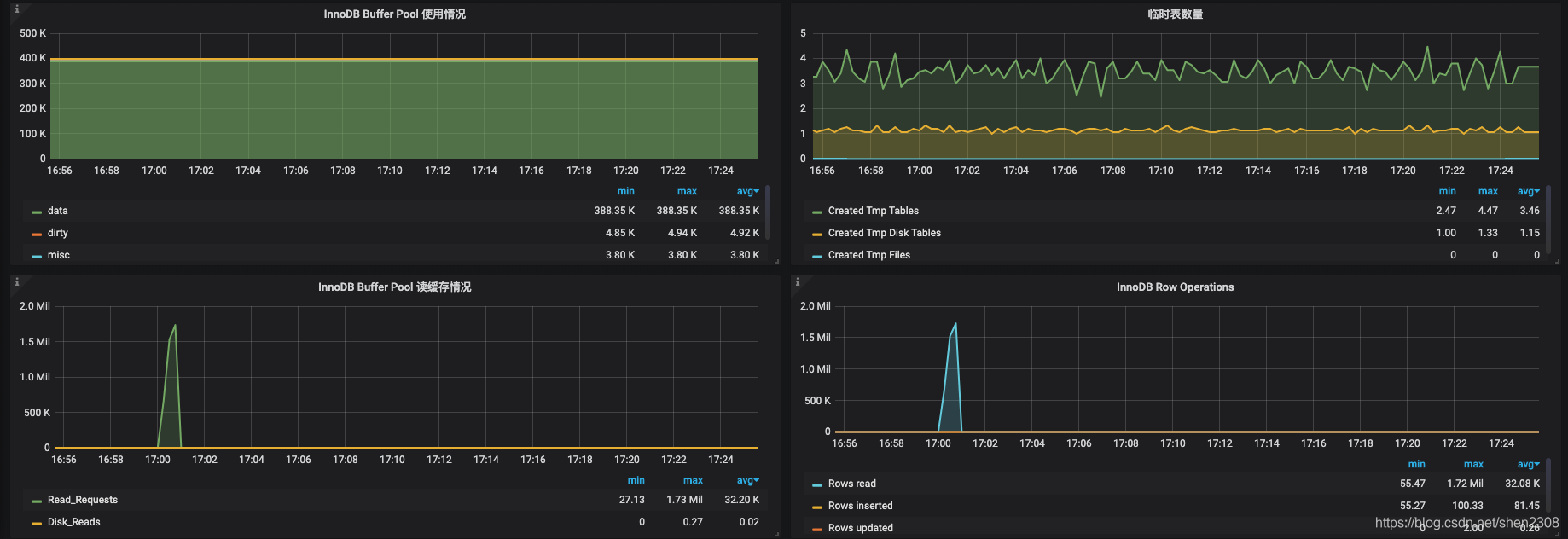
3. 简单效果展示
Alien_exporter采集的数据

Detail的数据源是两部分
-
资源监控

-
mysql监控


4. 遗憾
一个mysqld_exporter进程只能监控一个RDS实例,所以N多RDS实例,就要对应启动N个mysqld_exporter,同时要分配N个不同端口(后续可以通过修改mysqld_exporter源码优化只启动一个mysqld_exporter服务)
水平有限,一个监控搞的那么碎,东拼西凑的,如哪位大佬有更优的解决方案求指导。
另外,调用阿里云API每个月是有上限的,超出要付费的,还好一个月50块钱的足够用。
另外,会有API获取不到数据的情况。出现断图也是很常见,但
mysqld_exporter还是很ok的。

这篇关于阿里云RDS监控可以不那么“难看”【实操系列】的文章就介绍到这儿,希望我们推荐的文章对编程师们有所帮助!