本文主要是介绍lotus v0.4.0 testnet 远程矿工,希望对大家解决编程问题提供一定的参考价值,需要的开发者们随着小编来一起学习吧!
lotus v0.4.0 testnet 远程矿工
- 1,miner矿工运行
- 1.1 修改miner配置
- 2,运行worker
- 3,运行日志
- 4,CPU,内存使用
- 4.1,miner节点
- 4.2,worker节点
1,miner矿工运行
--max-parallel并行sector数量,128GB内存运行1个
nohup lotus-storage-miner run >> /storage/miner.log 2>&1 &
nohup lotus-storage-miner run --max-parallel 1 >> /storage/miner.log 2>&1 &
1.1 修改miner配置
vim lotusstorage/config.toml
[API]
# ListenAddress = "/ip4/127.0.0.1/tcp/2345/http"ListenAddress = "/ip4/192.168.1.11/tcp/2345/http"
# RemoteListenAddress = "127.0.0.1:2345"RemoteListenAddress = "192.168.1.11:2345"[Storage]
AllowPreCommit1 = false
AllowPreCommit2 = false
AllowCommit = false
AllowUnseal = true
- 设置存储目录
mkdir attachstorage
lotus-storage-miner storage attach --init=true --store=true /storage/lotuswork/attachstorage
# lotus-storage-miner storage list
a73:[||| Unsealed: 0; Sealed: 0; Caches: 0Weight: 10; Use: StoreLocal: /storage/lotuswork/attachstorage
2,运行worker
远程矿工计算seal_pre_commit_phase1、seal_pre_commit_phase2、seal_commit_phase1、seal_commit_phase2
worker回传给miner74MB + 32GB
- 设置环境变量
# lotus
export LOTUS_PATH=/storage/lotuswork/lotus
export LOTUS_STORAGE_PATH=/storage/lotuswork/lotusstorage
export WORKER_PATH=/storage/lotuswork/lotusworker
export TMPDIR=/storage/lotuswork/tmpdirexport FIL_PROOFS_PARAMETER_CACHE=/storage/filecoin-proof-parameters-v27
export IPFS_GATEWAY="https://proof-parameters.s3.cn-south-1.jdcloud-oss.com/ipfs/"# 日志
export RUST_BACKTRACE=full
export RUST_LOG=debug# GPU计算PreCommit2
export FIL_PROOFS_USE_GPU_COLUMN_BUILDER=1
export FIL_PROOFS_USE_GPU_TREE_BUILDER=1export FIL_PROOFS_MAXIMIZE_CACHING=1# 远程矿工
export STORAGE_API_INFO="eyJh...:/ip4/192.168.1.11/tcp/2345/http"
- 运行worker
nohup lotus-seal-worker run --address 192.168.1.12:2345 >> /storage/worker.log 2>&1 &
lotus-storage-miner workers list
lotus-storage-miner storage list
3,运行日志
- lotus-seal-worker log
- miner log
4,CPU,内存使用
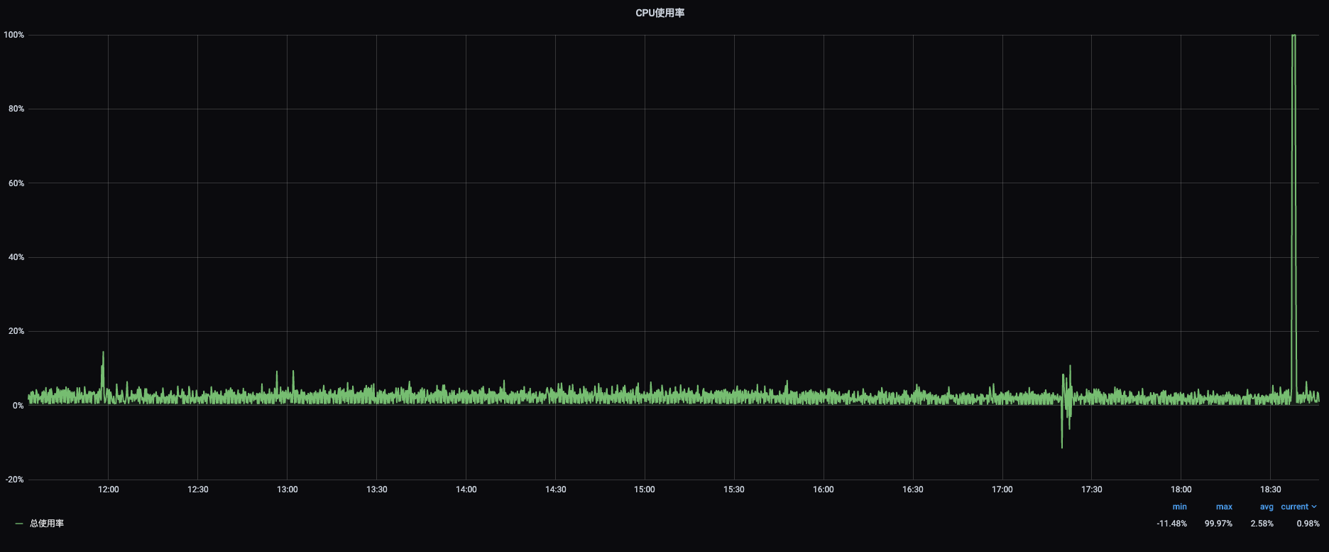
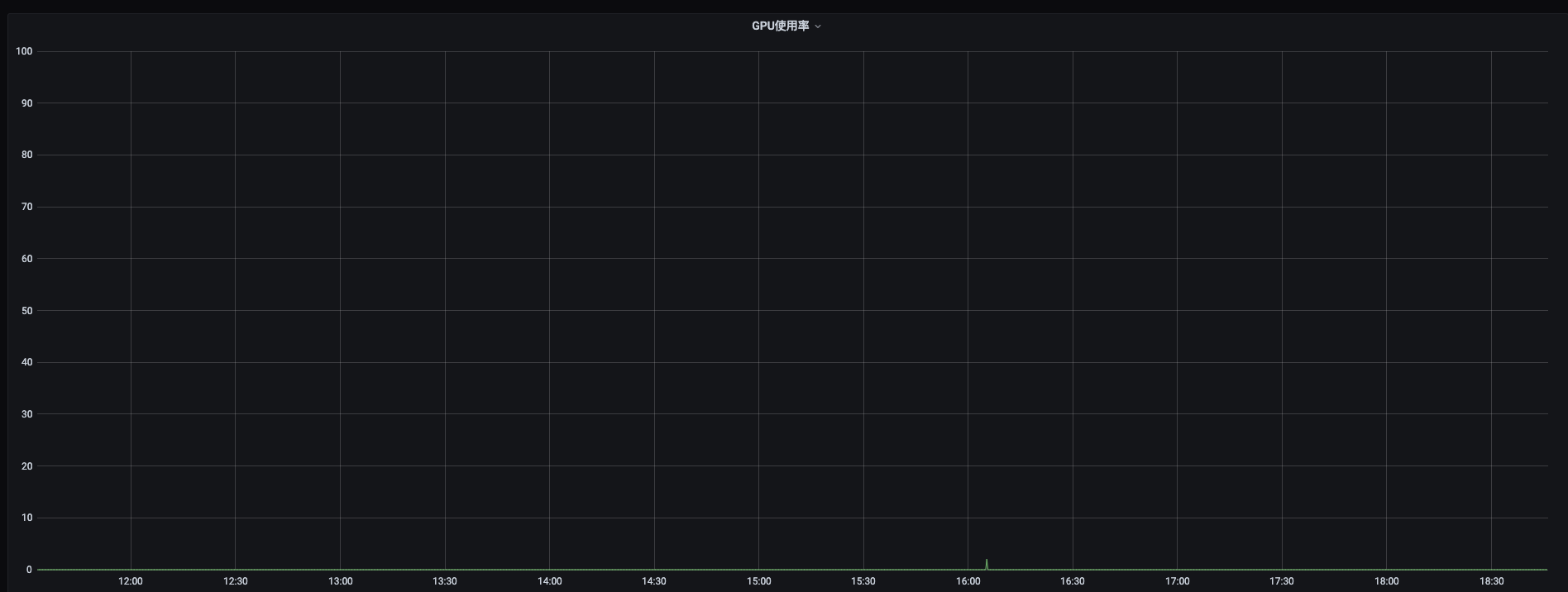
4.1,miner节点
- cpu

- 内存

- 交换分区

- GPU

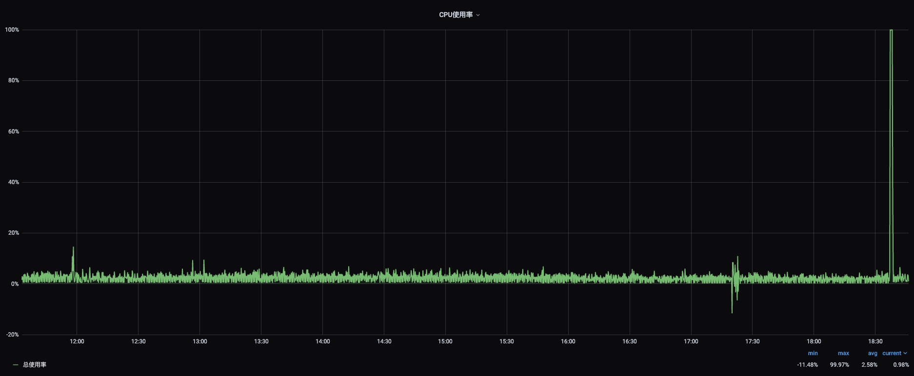
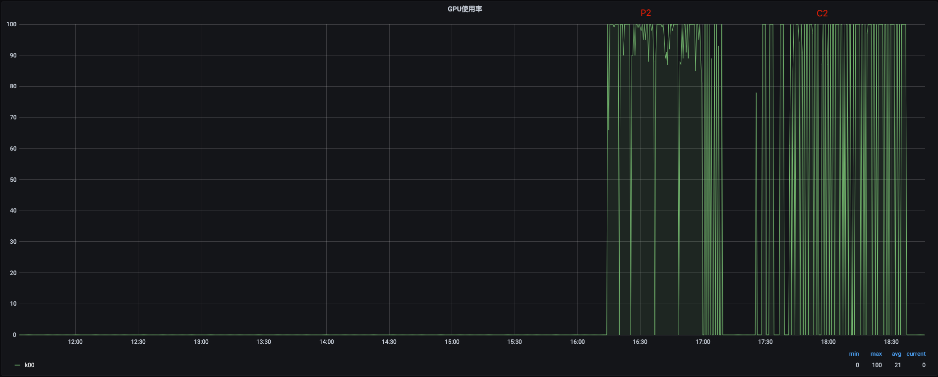
4.2,worker节点
- cpu

- 内存

- 交换分区

- GPU

这篇关于lotus v0.4.0 testnet 远程矿工的文章就介绍到这儿,希望我们推荐的文章对编程师们有所帮助!